XTrader Pro Gold EA MT4 – MT4 Trading EA Swing Trade Bot
XTrader Pro Gold EA MT4 – MT4 Trading EA Swing Trade Bot
Unlock Potential Profits with XTrader Pro
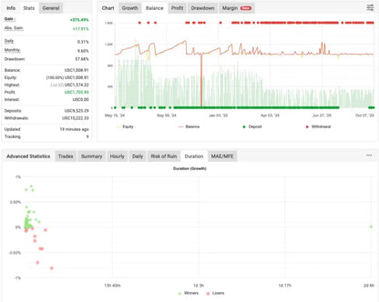
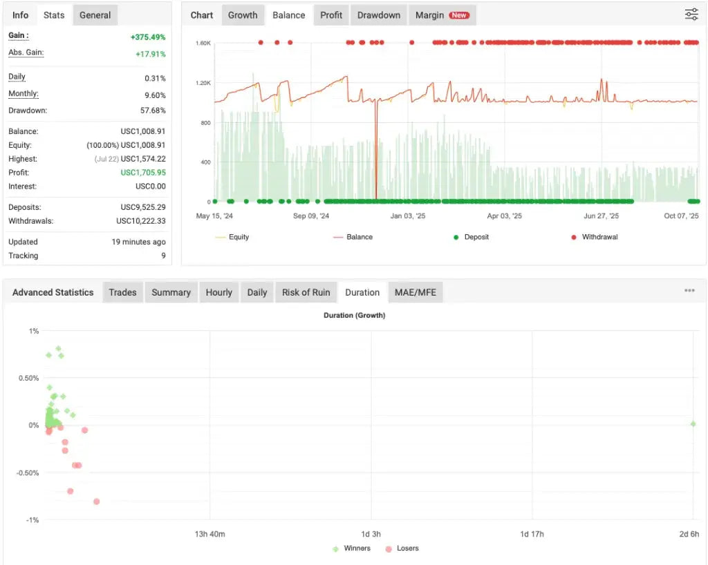
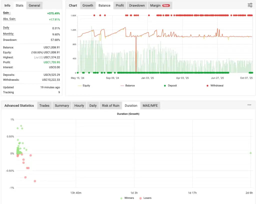
XTrader Pro Gold EA MT4 is an automated trading robot developed for MetaTrader 4, specifically focused on trading Gold (XAUUSD). Based on observed behavior and testing, this Expert Advisor operates as a high-speed scalping system designed to capture small price movements during active market conditions.
– The EA primarily executes buy-side trades, suggesting either a directional bias or a conditional execution logic tied to internal market filters.
– Trading behavior reflects a fast scalping approach, with positions often opened and closed within seconds or minutes when market momentum allows.
– When price moves against the initial position, the system appears to activate a grid-based averaging mechanism to improve exit conditions.
– Grid phases can extend trade duration and increase floating exposure, especially during strong directional gold trends.
– Due to its execution style, the EA requires tight spreads, low latency, and fast order processing to operate effectively.
– Best performance is typically observed on the M5 timeframe, with continuous VPS operation recommended for stability.
XTrader Pro Gold EA is intended for traders familiar with scalping and grid-based risk dynamics. Proper account sizing, margin monitoring, and demo testing are essential before live usage.
What is XTrader Pro?
XTrader Pro is an advanced Gold Expert Advisor (EA) for the MetaTrader 4 platform. Utilizing sophisticated algorithms, this automated trading system helps traders execute strategies efficiently. It is specially designed for gold trading, aiming to maximize profits while minimizing risk. Traders, both novice and experienced, can benefit from its ability to analyze market trends and make informed decisions quickly, ensuring they never miss an opportunity.
Features of XTrader Pro
This EA offers a range of features that enhance the trading experience. For instance, it includes precise entry and exit signals, automated trade management, and customizable settings tailored to individual trading styles. However, because of its advanced technology, users are encouraged to monitor its performance regularly. This balance of automation and user oversight helps to optimize trading results while accommodating different market conditions.
Why Choose XTrader Pro?
Choosing XTrader Pro means opting for reliability and efficiency in your trading journey. Many traders appreciate its user-friendly interface, which allows for seamless integration with MT4. Additionally, the consistent updates ensure that it adapts to market changes, so your strategies remain effective. Investing in this EA means investing in professional-quality trading, perfect for anyone looking to achieve their financial goals through gold trading.

Couldn't load pickup availability

Frequently Asked Questions About Our Expert Advisors
How does an automated trading robot (Expert Advisor) work ?
An automated trading robot, also known as an Expert Advisor (EA), is a software that analyzes market conditions and executes trades automatically based on predefined strategies.
Our EAs run on MetaTrader 4 or MetaTrader 5, operate 24/7, and are designed to help traders maintain consistency, discipline, and efficiency without emotional decision-making.
Do I need a VPS to use your trading robots ?
Using a trading VPS is highly recommended to ensure stable and uninterrupted performance.
A VPS allows your Expert Advisor to run continuously with low latency, even when your computer is turned off, providing better execution speed and reliability.
Are your trading robots compatible with all brokers and accounts ?
Our Expert Advisors are compatible with all brokers that support MT4 or MT5 platforms.
They can be used on demo or live accounts. However, results may vary depending on broker conditions such as spreads, execution speed, and leverage. Always test the EA on a demo account before using it on a live account.